LLM Monitoring & Observability
Overview
LLM Monitoring and Observability provide insights into how Large Language Models (LLMs) behave in production. It helps track performance, reliability, and cost of responses generated by LLM-powered applications.
Prerequisites
Before you can use the Model Playground, ensure that:
- A model has been deployed (as a Tenant Admin or by a user with deployment permissions)
- You have a tenant admin account
- You are logged in as that tenant admin
Accessing the LLM Monitoring Dashboard
Step 1: Open AI Studio and Models
- Log in to Armada Bridge as a tenant user.
- In the left sidebar, click AI Studio.
- Under Models, locate the model for which you want to see performance dashboard.

Step 2: Open the Playground
- Click "Open in Playground" for a model
- Prompt the model to answer for multiple queries.

Step 3: Open LLM Monitoring Dashboard
- Go back to step 1.3
- Click "View Details" for the model for which playground was used
- See the list of performance metrics available


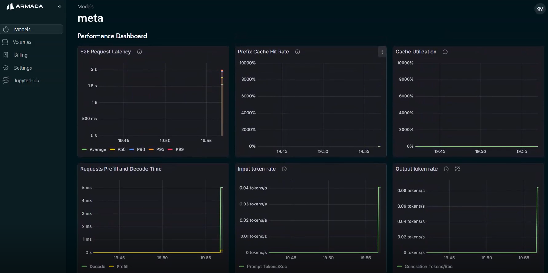
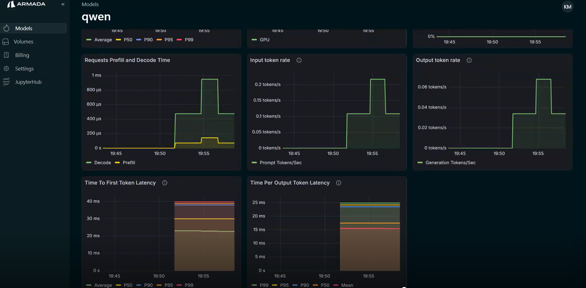
List of Performance Metrics
TTFT (Time To First Token)
Time To First Token (TTFT) measures the latency between when a request is sent to the model and when the first output token is generated. This metric reflects how quickly the model begins responding. High TTFT usually indicates delays in request queuing, prompt processing (prefill), or model initialization.
TPOT (Time Per Output Token)
Time Per Output Token (TPOT) measures the average time required to generate each output token during the decoding phase. It reflects the generation speed of the model. Lower TPOT indicates faster token generation and higher inference efficiency.
Input Token Rate
Input Token Rate measures the number of input tokens processed per second by the model. This metric represents the throughput of the prompt processing (prefill) stage, and is useful for evaluating how efficiently the system handles large prompts.
Output Token Rate
Output Token Rate measures the number of output tokens generated per second during inference. It indicates the generation throughput of the model and helps evaluate how quickly responses are produced for user requests.
KV Cache Utilization
KV Cache Utilization represents the percentage of the key-value attention cache currently being used by the model. Efficient KV cache usage improves inference performance by avoiding recomputation of attention states for previously processed tokens.
Prefix Cache Hit Rate
Prefix Cache Hit Rate measures how often incoming prompts match previously cached prefixes that can be reused. A higher hit rate reduces prompt processing latency and compute cost, since the model can reuse cached computations instead of recomputing them.
End-to-End (E2E) Latency
End-to-End Latency measures the total time taken to process a request, from when it is received until the complete response is returned. This includes queuing time, prompt processing, token generation, and response delivery.
Request Prefill Time
Prefill Time measures the time required for the model to process the input prompt and compute attention states before token generation begins. Long prefill times are typically caused by large input prompts or high system load.
Request Decode Time
Decode Time measures the time spent generating output tokens after the prefill stage. This metric reflects the performance of the token generation (decoding) phase of the model.