BareMetal Allocation
Overview
BareMetal allocation allows you to allocate physical servers directly from your infrastructure quota to your tenant for maximum performance and flexibility.
Prerequisites
- Assigned quota from your NCP Admin
- Available physical servers in the infrastructure
- Proper resource permissions
Allocate Bare Metal Servers
Step 1: Navigate to BareMetal
- From the Tenant Dashboard, go to Computes → BareMetal.
- Click the option to allocate new Bare Metal resources.

Step 2: Review Available Servers
- Review the available server list.
- Verify key details for each server:
- Server name and specifications
- CPU and memory
- GPU configuration
- Network interfaces
- Availability status
- Review the allocation summary:
- Number of servers to allocate
- Total resources being allocated
- Impact on remaining quota

Step 3: Select Servers
- Select the server(s) you want to allocate.
- Verify that selected resources match your workload requirements.

Step 4: Confirm Allocation
- Click Allocate.

Step 5: Verify Allocation
- Wait for allocation to complete.
- Confirm the servers appear in your allocated resources list.

Manage Allocated Bare Metal
Step 1: Open Resource Details
- In the allocated Bare Metal list, click the View icon for the required node.

- In the Overview tab, review hardware and allocation details such as:
- CPU model, architecture, and manufacturer
- Number of CPU cores
- Allocated memory
- In the Network section, review management IP and MAC details.
- In the Storage section, you may see Storage is not allocated yet if storage has not been attached.

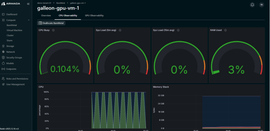
Step 2: Review CPU Observability
- Open the CPU Observability tab.
- Review real-time metrics such as CPU Busy, System Load, RAM Usage, CPU Utilization, Memory, Network Traffic, and Disk usage.


Step 3: Review GPU Observability
- Open the GPU Observability tab.
- Review real-time GPU metrics such as utilization, power draw, clock speeds, memory usage, temperature, and fan speed.

